
1.空分系统流程图

2.富氧燃烧流程图

3.VDU装置原则流程图

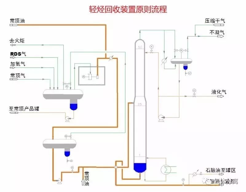
4.轻烃回收装置原则流程图

5.RDS装置流程图

6.PSA装置流程图

7.加氢裂化反应部分流程图

8.加氢裂化分馏部分流程图(1)
8.加氢裂化分馏部分流程图(2)

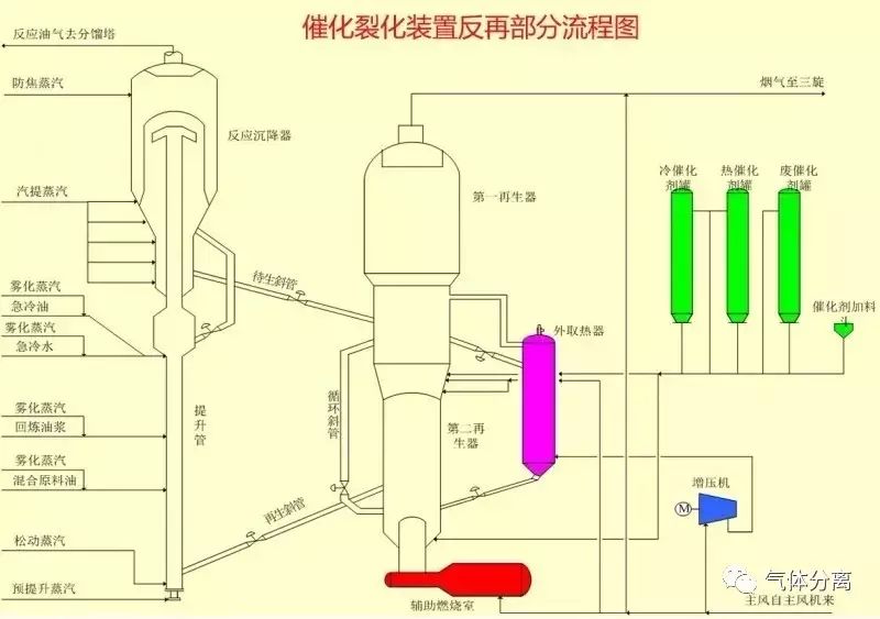
9.催化裂化装置反再部分流程图

10.催化分馏部分流程图

11.催化吸收稳定部分流程图

12.催化装置烟气回收部分流程图

13.干气脱硫装置流程图

14.液化气脱硫流程图

15.液化气脱硫醇

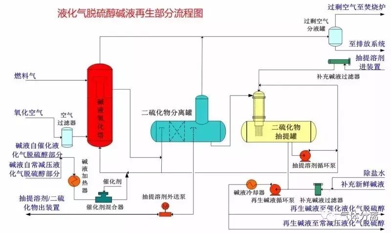
16.液化气脱硫醇碱液再生部分流程图

17.汽油脱硫脱硫醇装置流程图

18.气体分馏装置流程图

19.MTBE装置流程图

20.连续重整预加氢反应部分流程图

21.连续重整预加氢分馏部分流程图

22.连续重整反应部分流程图

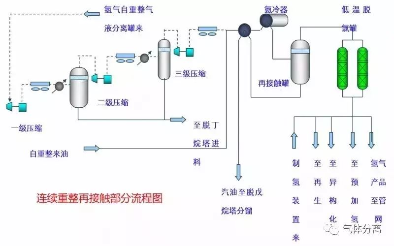
23.连续重整再接触部分流程图

24.连续重整后分馏部分流程图

25.连续重整再生部分流程图

26.连续重整热工部分流程图

27.异构化装置流程图

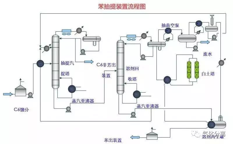
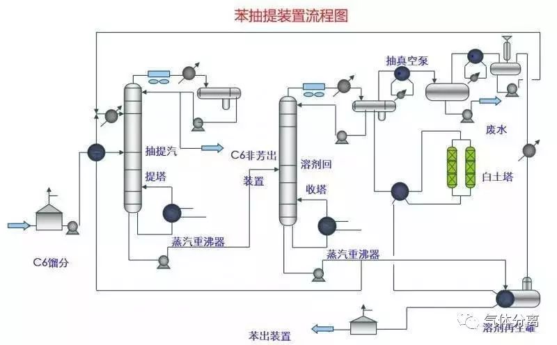
28.苯抽提装置流程图

29.柴油加氢反应部分流程图

30.柴油加氢分馏部分流程图

31.航煤加氢分馏部分流程图

32.航煤加氢反应部分流程图

33.制氢装置流程图

34.硫磺回收制硫部分流程图

35.硫磺回收尾气部分流程图

36.溶剂再生装置流程图

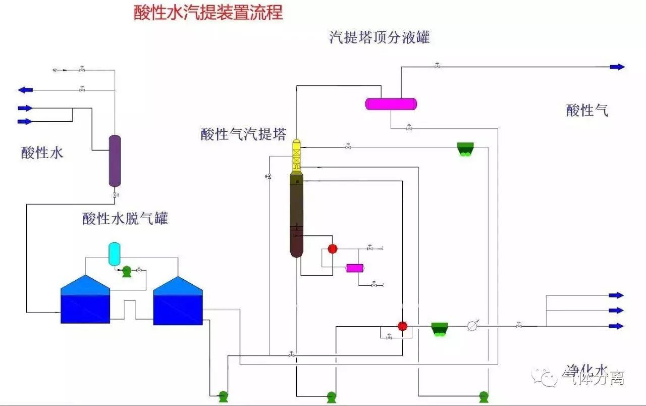
37.酸性水汽提装置流程

38.PP装置反应部分流程图

39.PP装置闪蒸、汽蒸部分流程图

40.PP装置造粒部分流程图

41.储运系统装置、罐区油品系统管线冲洗原则流程图

42.合成氨工业废水处理流程图

43.常减压电脱盐装置原则流程图

44.化学水流程图

45.循环场水流程图

46.储运放空系统流程图

47.常规延迟焦化流程图

48.含盐污水处理流程图

49.含油污水处理流程图

50.含硫天然气净化系统工艺流程图

51.CDU装置原则流程图

52.冷箱工艺流程图