12种塔器工作原理与流程图

分类:知识百科发布于 2023-06-30 15:34:18阅读812
塔设备是石油化工行业最显著的设备,在塔设备内可进行气液或液液两相间的充分接触,实施相间传质,因此在生产过程中常用塔设备进行精馏、吸收、解吸、气体的增湿及冷却等单元操作过程。本期小编就与大家聊聊这个。
1. 填料吸收塔
介绍:填料塔是以塔内的填料作为气液两相间接触构件的传质设备。填料塔塔身是一直立式圆筒,底部装有填料支承板,填料以乱堆或整砌的方式放置在支撑板上。填料的上方安装填料压板,以防被上升气流吹动。液体从塔顶经液体分布器喷淋到填料上,并沿填料表面流下。气体从塔底送入,经气体分布装置(小直径塔一般不设气体分布装置)分布后,与液体呈逆流连续通过填料层的空隙,在填料表面上,气液两相密切接触进行传质。填料塔属于连续接触式气液传质设备,两相组成沿塔高连续变化,在正常操作状态下,气相为连续相,液相为分散相。
优点:生产能力大,分离效率高,压降小,持液量小,操作弹性大等。
缺点:填料造价高;当液体负荷较小时不能有效地润湿填料表面,使传质效率降低;不能直接用于有悬浮物或容易聚合的物料;对侧线进料和出料等复杂精馏不太适合等。
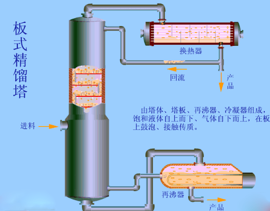
2. 板式精馏塔
板式塔为逐级接触式气液传质设备,它主要由圆柱形壳体、塔板、溢流堰、降液管及受液盘等部件构成。
原理:液体依靠重力作用,由上层塔板的降液管流到下层塔板的受液盘,然后横向流过塔板,从另一侧的降液管流至下一层塔板。溢流堰的作用是使塔板上保持一定厚度的液层。气体则在压力差的推动下,自下而上穿过各层塔板的气体通道(泡罩、筛孔或浮阀等),分散成小股气流,鼓泡通过各层塔板的液层。在塔板上,气液两相密切接触,进行热量和质量的交换。在板式塔中,气液两相逐级接触,两相的组成沿塔高呈阶梯式变化,在正常操作下,液相为连续相,气相为分散相。
3. 气体冷却塔
冷却塔作用:工业生产过程中产生的废热,一般要用冷却水来带走。冷却塔的作用就是将挟带废热的冷却水在塔内与空气进行热交换,使废热传输给空气并散入大气中。例如:火电厂内,锅炉将水加热成高温高压蒸汽,推动汽轮机做功使发电机发电,经汽轮机作功后的废汽排入冷凝器,与冷却水进行热交换凝结成水,再用水泵打回锅炉循环使用。这一过程中乏汽的废热传给了冷却水,使水温度升高,挟带废热的冷却水,在冷却塔中将热量传递给空气,从风筒处排入大气环境中。
冷却塔应用范围:主要应用于空调冷却系统、冷冻系列、注塑、制革、发泡、发电、汽轮机、铝型材加工、空压机、工业水冷却等领域,应用最多的为空调冷却、冷冻、塑胶化工行业。
4. 筛板萃取塔
筛板萃取塔特点:处理量大、结构简单、造价低廉,广泛应用于化工生产过程中。塔内液液两相的流动结构对传质效率有着重要影响,同时连续相的流动结构又与塔内件结构密切相关。
5. 填料萃取塔
工作原理:填料萃取塔结构与精馏或者吸收作用的填料塔基本相同,塔内装适合的填料,轻液相由塔底进入,从塔顶排除;重液相由塔顶进入,由塔底排除。萃取操作时连续相充满整个塔中,分散相由分布器分散成液滴进入填料层,并与连续液相接触传质。
6. 往复筛板萃取塔
工作原理:往复筛板萃取塔又称振动筛板塔。塔内装带有许多块筛板的往复振动的中心轴的萃取设备,中心轴通过塔顶的驱动装置带动板串在塔中做垂直方向的往复运动,从而对塔内逆流流动的两液相起搅拌和分散作用。板串往复运动的振幅、频率可以调节,由于往复筛板萃取塔具有处理量大、效率高、操作弹性大和结构简单等优点而广泛运用在制药、石油化工、湿法冶金和废水处理等工业部门。
7. 转盘筛板萃取塔
工作原理:转盘萃取塔属于机械搅拌的塔式萃取设备,它由三部分组成:上澄清段、混合段,下澄清段。其中混合段为一圆筒形状,内部被静环挡板分割成一系列萃取室,两个静环挡板中间为固定转盘,且随着搅拌轴一起旋转。工作时,重相(水相)和轻相(有机相)分别从塔顶和塔底进入,在塔内呈逆流接触。在固定转盘的搅动下,分散相形成小液滴,使传质面积增加,完成萃取过程后,轻相和重相分别从塔顶和塔底的出口流出。
8. F1型浮法塔
特点:生产能力较大,塔板效率稳定,操作弹性大,且造价低,检修、清洗方便,因此被广泛运用。
9. 泡罩塔
工作原理:通常用来使蒸气(或气体)与液体密切接触以促进其相互间的传质作用。塔内装有多层水平塔板,板上有若干个供蒸气(或气体)通过的短管,其上各覆盖底缘有齿缝或小槽的泡罩,并装有溢流管。操作时,液体由塔的上部连续进入,经溢流管逐板下降,并在各板上积存液层,形成液封;蒸汽(或气体)则由塔底进入,经由泡罩底缘上的齿缝或小槽分散成为小气泡,与液体充分接触,并穿过液层而达液面,然后升入上一层塔板。短管装在塔内的,称内溢流式;也有装在塔外的,称外溢流式。泡罩塔广泛用于精馏和气体吸收。泡罩塔操作弹性较大,塔板不易堵塞,但是结构复杂、造价高,板上液层厚,塔板压降大,生产能力及板效率较低。
10. 湍球塔除尘器
原理:塔内放油一定量的聚乙烯球形填料,气速达到一定值时,小球悬浮并剧烈翻腾旋转和相互碰撞,达到传质和除尘的效果。
特点:它克服了传统塔器易结垢、易堵塞、脱硫效率低、运行不稳定、运行费用高等缺点,同时把液气比降至最低1~3L/m³,运行费用也较低。
11. 洗涤塔
介绍:洗涤塔是一种新型的气体净化处理设备。它是在可浮动填料层气体净化器的基础上改进而产生的,广泛应用于工业废气净化、除尘等方面的前处理,净化效果很好。对煤气化工艺来说,煤气洗涤不可避免,无论什么煤气化技术都用到这一单元操作。由于其工作原理类似洗涤过程,故名洗涤塔。
特点:
1)水洗式废气处理系统,价格便宜、处理方法简单;
2)直立式结构最适用于经济空间安装;
3)适用于气态及液态污染源;
4)处理单一污染源;
5)适用于中低风量;
12. 分馏塔
原理:在有限的空间内,尽可能的增大液相混合物的热交换面积,一般用于精馏分馏的混合物为有机共沸物,共沸物从反应釜内首先受热上升至分馏段,沸点低的继续上升,因为塔顶在受到低沸点物的传热后温度和低沸点物一致,所以低沸点物被分馏出来,而较高沸点物因为没有达到相应的沸点,故会受冷却后回流至反应釜内或分馏柱下半部分,待低沸点物被完全馏出后,较高沸点物相继被分馏,然后是高沸点物的馏出,最后反应釜底部是残渣。
如需转载,请注明文章出处和来源网址:http://www.cqqba.com/News_d09908c3.aspx
相关文章
节能评估编制依据

节能评估编制依据

未来行业新风口!国家鼓励推广的28项化工技术

未来行业新风口!国家鼓励推广的28项化工技术

储罐气封设置和供气量计算

储罐气封设置和供气量计算

欧盟CBAM“碳关税”实施在即 全球低碳供应链或将重构碳广角

欧盟CBAM“碳关税”实施在即 全球低碳供应链或将重构碳广角

联系人:王先生
咨询电话:13330366960 / 15023522919
联系地址:重庆市南岸区数字产业园(重庆市南岸区花园路街道丹龙路17号)3号楼1701